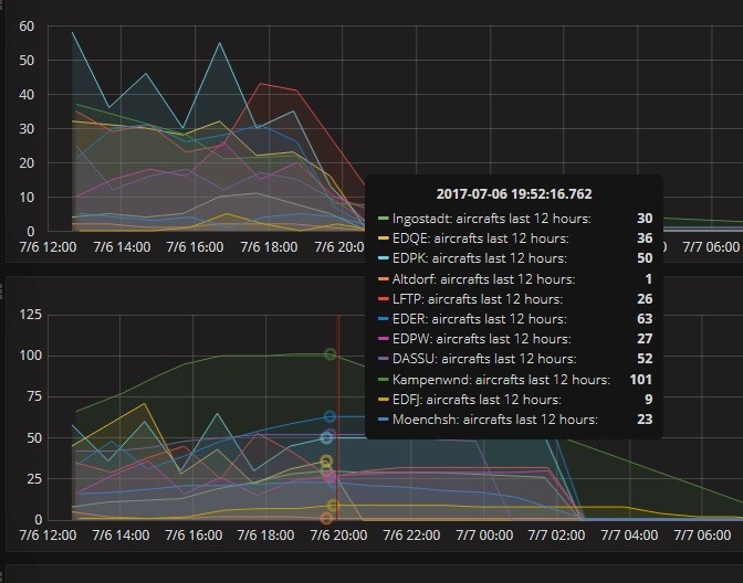
Kampenwand Spitzenreiter! 7. Juli 2017 Gestern, 7. Juli, sehr guter Flugtag, die Kampenwandstation hat 101 Flugzeuge empfangen!